1、 安装KubeSphere
安装了一夜,终于看到了期待已久的画面

第一步、硬件配置(PS:VirtualBox虚拟机):
操作系统:Ubuntu 18.04
CPU:4核
内存:8G
磁盘:60G
第二步、下载安装包
curl -L https://kubesphere.io/download/stable/v2.1.1 > installer.tar.gz \
&& tar -zxf installer.tar.gz && cd kubesphere-all-v2.1.1/scripts
第三步、修改conf/common.yaml
主要是配置镜像加速,以及启用一些插件
docker_registry_mirrors:
- https://xxx.mirror.aliyuncs.com
- https://docker.mirrors.ustc.edu.cn
- https://registry.docker-cn.com
- https://mirror.aliyuncs.com
我的改动如下:
最后,配置防火墙需要开放的端口
我这里直接把防火墙关了
~/kubesphere-all-v2.1.1/scripts/install.sh
顺利的话,几个小时就成功了,嘿嘿~
如果不顺利的话,请把文档反复仔细阅读三遍
https://kubesphere.io/docs/zh-CN/installation/intro/
https://kubesphere.io/docs/zh-CN/installation/port-firewall/
https://kubesphere.io/docs/zh-CN/installation/pluggable-components/
https://kubesphere.io/docs/zh-CN/installation/install-devops/
https://kubesphere.io/docs/zh-CN/installation/all-in-one/
https://kubesphere.io/docs/zh-CN/installation/verify-components/
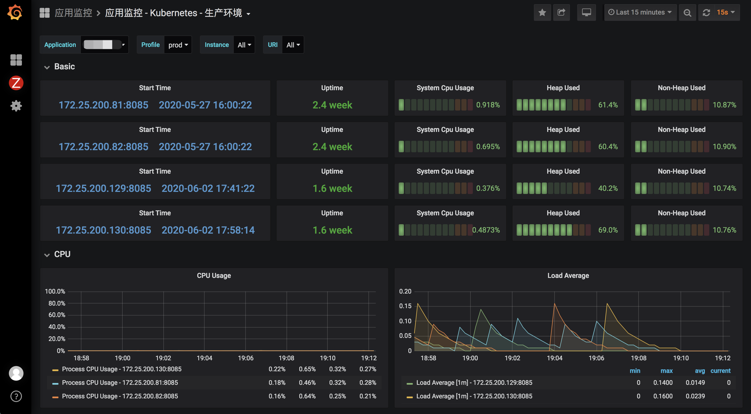
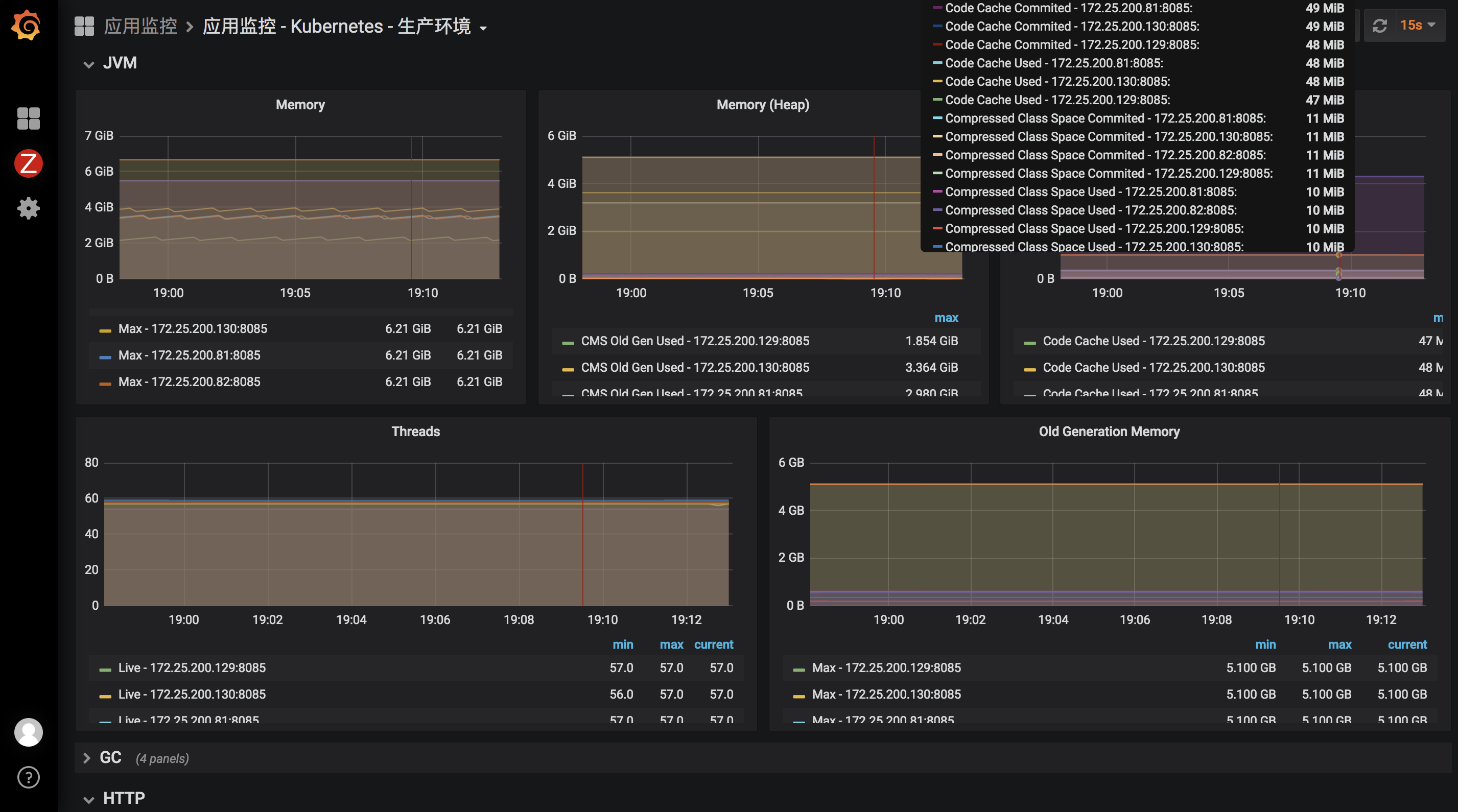
https://kubesphere.io/docs/zh-CN/installation/install-grafana/
。。。。。。
当我背着电脑到公司以后,我突然意识到一个问题,那就是ip变了
于是我尝试重启了一些机器,然后重新执行./install.sh
总是失败,报什么“etcd cluster is unavailable or misconfigured; error #1: dial tcp 127.0.0.1:4001: getsockopt: connection refused”
Error: client: etcd cluster is unavailable or misconfigured; error #0: dial tcp 10.0.28.43:2379: getsockopt: connection refused
error #0: dial tcp 10.0.28.43:2379: getsockopt: connection refused
网上各种查,没找到解决方法
后来,无意中,我发现先uninstall.sh一下,再install.sh一下就好了
~/kubesphere-all-v2.1.1/scripts/uninstall.sh
~/kubesphere-all-v2.1.1/scripts/install.sh
我想,如果再不行的话,就删除虚拟机,重装系统,然后重新安装KubeSphere
啊哈,终于又安装成功了
访问Grafana
https://kubesphere.io/docs/zh-CN/installation/install-grafana/
默认账号密码是admin/admin,登录后密码改为admin123
2、 从入门到放弃
2.1、 多租户管理
目前,平台的资源一共有三个层级,包括 集群 (Cluster)、 企业空间 (Workspace)、 项目 (Project) 和 DevOps Project (DevOps 工程),层级关系如下图所示,即一个集群中可以创建多个企业空间,而每个企业空间,可以创建多个项目和 DevOps工程,而集群、企业空间、项目和 DevOps工程中,默认有多个不同的内置角色。
内置了三个角色:
集群管理员
操作步骤:
(1)创建users-manager角色,用于管理账户和角色;
(2)创建user-manager账号,角色选择users-manager;
(3)用user-manager登录,创建ws-manager、ws-admin、project-admin、project-regular四个账号;
企业空间管理员
企业空间 (workspace) 是 KubeSphere 实现多租户模式的基础,是用户管理项目、DevOps 工程和企业成员的基本单位。
操作步骤:
(1)用ws-manager账号登录,创建名为demo-workspace的企业空间,并指定ws-admin用户为管理员;
(2)用ws-admin账号登录,邀请project-admin和project-regular进入企业空间,且分别授予workspace-regular和workspace-viewer的角色;
项目和 DevOps 工程管理员
创建工作负载、服务和 CI/CD 流水线等资源之前,需要预先创建项目和 DevOps 工程。
操作步骤:
(1)用project-admin账号登录 KubeSphere,默认进入 demo-workspace 企业空间下,创建资源型项目demo-project;
(2)邀请project-regular用户进入该企业空间下的项目demo-project,角色选择operator;
设置外网访问
在创建应用路由之前,需要先启用外网访问入口,即网关。这一步是创建对应的应用路由控制器,负责接收项目外部进入的流量,并将请求转发到对应的后端服务。
默认 NodePort 即可
2、2、 应用路由
KubeSphere 在项目中为用户项目内置了一个全局的负载均衡器,即应用路由控制器 (Ingress Controller),为了代理不同后端服务 (Service) 而设置的负载均衡服务,用户访问 URL 时,应用路由控制器可以把请求转发给不同的后端服务。
Kubernetes Ingress 官方提供了这样一个例子:对于 https://cafe.example.com,如果访问 https://cafe.example.com/coffee则返回 “咖啡点餐系统”,如果访问 https://cafe.example.com/tea,则返回 “茶水点餐系统”。这两个系统分别由后端的 coffee 和 tea 这两个部署 (Deployment) 来提供服务。
分别创建tea和coffee两个服务
创建TLS证书秘钥
创建应用路由
由于没有DNS服务器,因此还是选择自动生成的域名吧,删除后重新配置一个
2、3. 创建简单任务
2、4. 配置中心
https://kubesphere.io/docs/zh-CN/configuration/secrets/
https://kubesphere.io/docs/zh-CN/configuration/image-registry/
密钥 (Secret) 解决了密码、token、密钥等敏感数据的配置问题,配置密钥后不需要把这些敏感数据暴露到镜像或者工作负载 (Pod) 的 Spec 中。密钥可以在创建工作负载时以存储卷或者环境变量的方式使用。
为了演示,再建一个项目s2i-test
2、5. Source-to-image
Source-to-image (S2I) 是一个允许用户直接输入源代码然后打包成可运行程序到 Docker 镜像的工具,在用户不需要了解 Dockerfile 的情况下方便构建镜像。它是通过将源代码放入一个负责编译源代码的 Builder image 中,自动将编译后的代码打包成 Docker 镜像。在 KubeSphere 中支持 S2I 构建镜像,也支持以创建服务的形式,一键将源代码生成镜像推送到仓库,并创建其部署 (Deployment) 和服务 (Service) 最终自动发布到 Kubernetes 中。
-—————————–华丽的分割线—————————-
由于电脑又背回家了,所以,又得重新uninstall.sh和install.sh
今天,接着来~~~
访问GitHub和镜像仓库都是需要账号密码的,因此,提前先创建好密钥
镜像仓库用的阿里云
创建示例项目
2、6. 图形化构建流水线
https://kubesphere.io/docs/zh-CN/quick-start/jenkinsfile-out-of-scm/
使用图形化构建流水线(Jenkinsfile out of SCM),代码仓库中可以没有 Jenkinsfile,你可以在控制台通过可视化的方式构建流水线或编辑 Jenkinsfile 生成流水线,操作界面更友好。
构建可视化流水线共包含以下 6 个阶段 (stage),先通过一个流程图简单说明一下整个流水线的工作流:
详细说明每个阶段所执行的任务:
- 阶段一. Checkout SCM: 拉取 GitHub 仓库代码;
- 阶段二. Unit test: 单元测试,如果测试通过了才继续下面的任务;
- 阶段三. Code Analysis: 配置 SonarQube 进行静态代码质量检查与分析;
- 阶段四. Build and Push: 构建镜像,并将 tag 为 SNAPSHOT-$BUILD_NUMBER 推送至 DockerHub (其中 $BUILD_NUMBER 为 pipeline 活动列表的运行序号);
- 阶段五. Artifacts: 制作制品 (jar 包) 并保存;
- 阶段六. Deploy to DEV: 将项目部署到 Dev 环境,此阶段需要预先审核,若部署成功后则发送邮件。
创建凭证
创建流水线
最后,由于是从私有仓库中拉取镜像,可以将KubernetesDeploy配置到凭证中,就像前面push一样
3、 DevOps工程
https://kubesphere.io/docs/zh-CN/devops/intro/
https://kubesphere.io/docs/zh-CN/quick-start/jenkinsfile-out-of-scm/
https://kubesphere.io/docs/zh-CN/system-settings/push-img-harbor/



































































































































