做一个系统,如果不做监控,是不完善的。
如果为做一个快速系统,花力气去做监控,是不值得的。(监控系统不是你想做,想做就能做的。)
因此,我们有必要具备一个能够快速建立监控体系的能力。即使你只是一个普通开发人员!(说不定明天就要叫你去领兵大操练呢)
个人觉得,做监控要有三个核心能力:
1. 持续收集数据的能力; (时间序列数据库)
2. 监控结果可视化的能力;
3. 异常监控可报警的能力;
只要把这三点做到了,那么,这个监控基本就成功了。
既然自己不方便做监控系统,那就只要做好框架选型就可以了。
因grafana的图表功能个人感觉最强大,我们就以 grafana 作为监控抓手点,创建自己的监控体系吧!
监控体系大体实现思路:
1、 代码里写入埋点,或者其他系统通过探针之类的工具实现数据源;
2、 监控数据中心接收埋点数据等指标数据集;
3、 监控中心提供各种维度数据的计算汇总指标;
4、 自定义图表展现;
5、 根据结果设置报警;
具体打开方法:
1. 写代码添加埋点;
2. 使用jmx采集工具采集数据;
3. 安装 prometheus, 配置好要调用的客户端;
4. 安装grafana;
5. 配置 prometheus 的数据源到 grafana 上;
6. 添加 grafana 监控图表;
7. 配置监控报警(一般你需要先配置linux邮件设置);
所以,看下具体怎么做吧,涉及到安装的部分就顺带过吧,毕竟其他地方,此类信息已经泛滥了!
1. 撸埋点代码(jmx)
.1 引入依赖包
<!-- jmx 埋点依赖 -->
<dependency>
<groupId>io.dropwizard.metrics</groupId>
<artifactId>metrics-core</artifactId>
<version>4.0.0</version>
</dependency>
<dependency>
<groupId>io.dropwizard.metrics</groupId>
<artifactId>metrics-jmx</artifactId>
<version>4.0.0</version>
</dependency>
.2 封装指标上报工具类
import com.codahale.metrics.Meter;
import com.codahale.metrics.MetricRegistry;
import com.codahale.metrics.jmx.JmxReporter;
import org.springframework.stereotype.Component;
/**
* 系统指标管理管理器实现类
*
*/
@Component
public class SystemMetricsManagerImpl implements SystemMetricsManager {
private static final MetricRegistry metricsContainer = new MetricRegistry();
static {
JmxReporter jmxReporter = JmxReporter.forRegistry(metricsContainer).build();
jmxReporter.start();
}
@Override
public Meter registerAndGetMetricMeter(String meterName) {
return metricsContainer.meter(meterName);
}
}
.3 在需要的地方添加埋点
// 在必要的地方,进行集中初始化
@Override
public void afterPropertiesSet() throws Exception {
consumeCounterHolder = new ConsumeCounterHolder();
consumeCounterHolder.initCounter();
}
/**
* 计数器容器实例
*/
private ConsumeCounterHolder consumeCounterHolder;
/**
* 消费计数器容器,作为内部封装,如觉得不爽,也可以抽离为独立对象隔离
*/
class ConsumeCounterHolder {
/**
* 所有消费计数器
*/
private Meter totalConsumeCounter;
/**
* 被抛弃的消费计数器
*/
private Meter msgDiscardConsumeCounter;
/**
* 系统异常消费计数器
*/
private Meter systemExceptionConsumeCounter;
/**
* 业务消费失败,回滚计数器 (一般不会存在值)
*/
private Meter processFailedConsumeCounter;
/**
* 停止消费计数器
*/
private Meter listenerStoppedConsumeCounter;
/**
* 未知类型消费数计数器
*/
private Meter unknownTypeConsumeCounter;
/**
* 初始化计数器
*/
public void initCounter() {
totalConsumeCounter = systemMetricsManager.registerAndGetMetricMeter(
SystemMetricsConstants.MqConsumeCounter.TOTAL_COUNT_METRIC_NAME);
msgDiscardConsumeCounter = systemMetricsManager.registerAndGetMetricMeter(
SystemMetricsConstants.MqConsumeCounter.DISCARD_COUNT_METRIC_NAME);
systemExceptionConsumeCounter = systemMetricsManager.registerAndGetMetricMeter(
SystemMetricsConstants.MqConsumeCounter.SYSTEM_EXCEPTION_COUNT_METRIC_NAME);
processFailedConsumeCounter = systemMetricsManager.registerAndGetMetricMeter(
SystemMetricsConstants.MqConsumeCounter.PROCESS_FAILED_COUNT_METRIC_NAME);
listenerStoppedConsumeCounter = systemMetricsManager.registerAndGetMetricMeter(
SystemMetricsConstants.MqConsumeCounter.LISTENER_STOPPED_COUNT_METRIC_NAME);
unknownTypeConsumeCounter = systemMetricsManager.registerAndGetMetricMeter(
SystemMetricsConstants.MqConsumeCounter.UNKNOWN_TYPE_COUNT_METRIC_NAME);
}
/**
* 增加消费计数
*/
private void incTotalConsumeCounter() {
totalConsumeCounter.mark();
}
public void incMsgDiscardConsumeCounter() {
msgDiscardConsumeCounter.mark();
}
public void incSystemExceptionConsumeCounter() {
systemExceptionConsumeCounter.mark();
}
public void incProcessFailedConsumeCounter() {
processFailedConsumeCounter.mark();
}
public void incListenerStoppedConsumeCounter() {
listenerStoppedConsumeCounter.mark();
}
public void incUnknownTypeConsumeCounter() {
unknownTypeConsumeCounter.mark();
}
}
/**
* 业务方法中,调用埋点
*
*/
public void doSth() {
// 添加各种埋点
consumeCounterHolder.incTotalConsumeCounter();
}
2. 使用jmx采集工具采集数据 (prometheus)
prometheus 作为流行的监控组件,可以很方便的接入 jmx 数据, 使用 jmxReporter 就可以了。
prometheus 项目地址: https://github.com/prometheus
jmxReporter 项目地址: https://github.com/prometheus/jmx_exporter
下载 jmxReporter agent: https://repo1.maven.org/maven2/io/prometheus/jmx/jmx_prometheus_javaagent/0.11.0/jmx_prometheus_javaagent-0.11.0.jar
添加最简单的配置文件,采集所有jmx数据:
# vim config.yaml
---
rules:
- pattern: ".*"
最后,启动 jmxReporter, 提供采集依据:
java -javaagent:./jmx_prometheus_javaagent-0.11.0.jar=9088:config.yaml -jar yourJar.jar
注: jmxReporter 的原理其实是开启一个http的socket端口,在外部请求进来之后,进行访问jmx数据进行返回。
3. 安装prometheus服务端,进行主动数据采集
.1 下载: https://prometheus.io/download/ , 找到对应版本下载即可;
.2 直接启动验证下: ./prometheus –config.file=prometheus.yml –web.enable-admin-api
.3 向 prometheus 中添加客户端机器地址,以便采集,我们只使用一种简单的独立文件的配置方式:
# 1. 直接在文件末尾添加job即可, 此处我们只考虑使用 加载文件 的方式,进行配置,其他配置方式请参考官网
- job_name: 'jmx'
file_sd_configs:
- files:
- conf.d/test.json
# 2. 在 conf.d/test.json 中,添加相应的客户端机器ip,可以添加其他属性,以便在 grafana上进行友好展示
[
{
"targets": ["10.1.1.1:9088"]
},{
"targets": ["10.1.1.2:9088"]
},{
"targets": ["10.1.1.3:9088"]
}
]
.4 重启 prometheus(并没有找到优雅重启方法)
kill -9 xxx
./prometheus --config.file=prometheus.yml --web.enable-admin-api
如此, prometheus 的数据库中就已经有 你的埋点数据了!
4. 安装 grafana
.1 下载地址: https://grafana.com/get
.2 可以直接使用镜像源安装,也可以使用源码包自行编译;
.3 启动 grafana 服务: service grafana-server start
.4 你就可以打开 grafana 后台进行查看了(默认账号密码是 admin/admin);
5. 新增 prometheus 作为 grafana 的数据源
grafana 支持很多数据源的接入,但是 prometheus 是比较简单的一种;
在设置 -> DataSources 中,添加 prometheus 的数据,按要求填写即可,一般只需要填写一个 prometheus 的请求地址就可以了。
6. 添加 grafana 监控图表
直接点击 + 号,添加一个大盘;
然后就是各种页面拖拉拽!
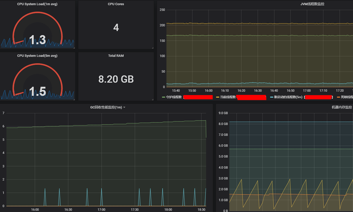
拿几个需要注意的指标统计说明下:
# case1. 代码中的埋点为一个递增的值,我想知道每段时间的增长趋势是怎么样的?如: 1分钟
increase(metrics_test_mq_consume_total_Count[1m])
# case2. 在集群环境中,以上统计将是所有机器的总和,我想查看单个机器的增长趋势?
increase(metrics_test_mq_consume_total_Count{instance=~"$instance_cust"}[1m]) # 其中 instance_cust 是定义在监控大盘上的自定义变量,其作用是 当前监控的实例的标识, 稍后我们看下实例
# case3. 我想知道下当前机器的cpu负载
avg_over_time(java_lang_OperatingSystem_SystemCpuLoad{instance=~"$instance_cust"}[1m]) * 100
# case4. 我想查看当前机器的物理内存情况
java_lang_OperatingSystem_FreePhysicalMemorySize{instance=~"$instance_cust"}
java_lang_OperatingSystem_TotalPhysicalMemorySize{instance=~"$instance_cust"}
# case5. 我想查看jvm的内存情况
java_lang_Memory_HeapMemoryUsage_max{instance=~"$instance_cust"}
java_lang_Memory_HeapMemoryUsage_used{instance=~"$instance_cust"}
# 附: 添加大盘 通用变量
label_values(up{job='jmx'}, instance) 将会查询符合过滤条件的标签
附: 添加大盘 通用变量
1、 label_values(up{job=’jmx’}, instance) 将会查询符合过滤条件的标签;
2、 当有很多label时,只想显示一两个,则可以在 标题栏写入 {{label_name}}, 进行简化展示。比如,使用 {{instance}} 显示 实例ip 信息, 如果你有一个 topic的 label则可以这样显示 {{topic}}。
7. 配置监控报警(一般你需要先配置linux邮件设置)
以上都配置好之后,还可以进行报警配置。
alerting -> Notification Channels 中,添加告警通知通道。
然后,在原来的大盘中选择一个指标进行报警设置;然后就可以接收告警了。
当然,这里选择邮件,需要linux系统直接使用 mail 进行发送邮件才行。
如此,一个完整的监控链完成!
老话: 愿你戎马半生,归来仍是少年。






