俗话说,没有监控的系统就是在裸奔,好的监控就是运维人员的第三只手,第三只眼。本文将使用prometheus及Grafana搭建一套监控系统来监控主机及数据库(MySQL、Redis)。
1、 安装Grafana
Grafana是一个可视化面板(Dashboard),有着非常漂亮的图表和布局展示,功能齐全的度量仪表盘和图形编辑器,支持Graphite、zabbix、InfluxDB、Prometheus等数据源。
1、1 下载并安装
下载地址:https://grafana.com/grafana/download
选择最新的版本进行安装,按照网站的提示运行脚本即可(监控服务器需可访问外网,如无法访问外网可与我沟通如何离线快速部署)。
运行如下脚本
wget https://dl.grafana.com/oss/release/grafana-6.3.3-1.x86_64.rpm
sudo yum localinstall grafana-6.3.3-1.x86_64.rpm
1、2 启动grafana
安装完成后,grafana服务默认已安装,配置文件为/etc/grafana/grafana.ini,如需修改路径及端口,可在该文件中修改
启动grafana
/etc/init.d/grafana-server start
1、3 登录grafana
访问页面http://服务器IP:3000 ,默认账号、密码admin/admin 首次登录将提示修改密码,建议修改
2、 安装Prometheus
2、1 Prometheus 主程序安装
Prometheus 主程序,主要是负责存储、抓取、聚合、查询方面
可登录官网进行下载,官网下载地址:https://prometheus.io/download/
根据操作系统类别选择文件进行下载,本次部署在linux上
/** 下载*/
wget https://github.com/prometheus/prometheus/releases/download/v2.12.0/prometheus-2.12.0.linux-amd64.tar.gz
/** 解压*/
tar -zxvf prometheus-2.12.0.linux-amd64.tar.gz
2、2 启动prometheus主程序
生产环境可参考如下方式启动
/** 生产环境启动*/
nohup ./prometheus --config.file=prometheus.yml --web.enable-lifecycle --storage.tsdb.retention.time=60d &
/**
--web.enable-lifecycle 加上此参数可以远程热加载配置文件,无需重启prometheus,调用指令是curl -X POST http://ip:9090/-/reload
-- storage.tsdb.retention.time 数据默认保存时间为15天,启动时加上此参数可以控制数据保存时间
*/
其他的参数及配置可以在prometheus.yml中调整及配置
3、 在需监控的机器上部署exporter
3.1 监控linux主机
下载监控linux主机的node_exporter,依旧从官网下载
/** 下载 */
wget https://github.com/prometheus/node_exporter/releases/download/v0.18.1/node_exporter-0.18.1.linux-amd64.tar.gz
/** 解压 */
tar -zxvf node_exporter-0.18.1.linux-amd64.tar.gz
可以按照默认方式启动
/** 启动 node_exporter*/
cd node_exporter-0.18.1.linux-amd64
nohup ./node_exporter &
/**
默认端口9100
*/
3、2 监控MySQL
3、2.1 下载
下载监控MySQL的mysqld_exporter,依旧从官网下载
/** 下载 */
wget https://github.com/prometheus/mysqld_exporter/releases/download/v0.12.1/mysqld_exporter-0.12.1.linux-amd64.tar.gz
/** 解压 */
tar -zxvf mysqld_exporter-0.12.1.linux-amd64.tar.gz
3、2.2 监控账号及修改文件配置
在MySQL里配置MySQL监控账号
mysql> CREATE USER 'mysql_monitor'@'localhost' identified by 'mysql_monitor';
mysql> GRANT REPLICATION CLIENT, PROCESS ON *.* TO 'mysql_monitor'@'localhost';
mysql> GRANT SELECT ON performance_schema.* TO 'mysql_monitor'@'localhost';
配置文件修改
cd mysqld_exporter-0.12.0.linux-amd64
vim .my.cnf
/** 添加如下配置 */
[client]
port=3306
user=mysql_monitor
password=mysql_monitor
3、2.3 启动监控脚本
nohup ./mysqld_exporter --config.my-cnf=.my.cnf &
3、3 监控redis
3.3.1 下载redis_exporter
官网上没有redis_exporter, 可以从github上获取,另外redis插件无需放在redis机器上也可以
/** 下载 */
wget https://github.com/oliver006/redis_exporter/releases/download/v0.30.0/redis_exporter-v0.30.0.linux-amd64.tar.gz
/** 解压 */
tar -zxvf redis_exporter-v0.30.0.linux-amd64.tar.gz
3、3.2 启动redis_exporter
/** redis无密码 */
nohup ./redis_exporter -redis.addr=192.168.56.118:6379 -web.listen-address 0.0.0.0:9121 &
/** redis有密码 */
nohup ./redis_exporter -redis.addr=192.168.56.118:6479 -redis.password 123456 -web.listen-address 0.0.0.0:9122 &
/**
-web.listen-address 可以自定义监控端口
*/
4、 配置prometheus配置文件
4、1 添加各监控项
配置文件可以有多种配置方式,可以根据不同的分类和习惯配置。可参考如下方式配置
# my global config
global:
scrape_interval: 15s # Set the scrape interval to every 15 seconds. Default is every 1 minute.
evaluation_interval: 15s # Evaluate rules every 15 seconds. The default is every 1 minute.
# scrape_timeout is set to the global default (10s).
# Alertmanager configuration
alerting:
alertmanagers:
- static_configs:
- targets:
# - alertmanager:9093
# Load rules once and periodically evaluate them according to the global 'evaluation_interval'.
rule_files:
# - "first_rules.yml"
# - "second_rules.yml"
# A scrape configuration containing exactly one endpoint to scrape:
# Here it's Prometheus itself.
scrape_configs:
# The job name is added as a label `job=<job_name>` to any timeseries scraped from this config.
- job_name: 'prometheus'
# metrics_path defaults to '/metrics'
# scheme defaults to 'http'.
static_configs:
- targets: ['localhost:9090']
- job_name: 'OS'
# metrics_path defaults to '/metrics'
# scheme defaults to 'http'.
static_configs:
- targets: ['192.168.56.114:9100']
labels:
instance: '192.168.56.114'
- targets: ['192.168.56.116:9100']
labels:
instance: '192.168.56.116'
- targets: ['192.168.56.117:9100']
labels:
instance: '192.168.56.117'
## 上述job单独做主机监控,每台主机的instance不同
- job_name: 'mysql'
# metrics_path defaults to '/metrics'
# scheme defaults to 'http'.
static_configs:
- targets: ['192.168.56.116:9104']
labels:
instance: '192.168.56.116'
- targets: ['192.168.56.117:9104']
labels:
instance: '192.168.56.117'
## 以上是监控mysql的,instance和主机的instance的相同
- job_name: 'redis'
# metrics_path defaults to '/metrics'
# scheme defaults to 'http'.
static_configs:
- targets: ['192.168.56.118:9121','192.168.56.118:9122']
labels:
instance: '192.168.56.118'
- targets: ['192.168.56.118:9100']
labels:
instance: '192.168.56.118'
# 可以类似上述这种,redis的主机及各redis监控项组合在一起,instance使用相同的
4、2 启动或热加载prometheus
/** 启动 */
nohup ./prometheus --config.file=prometheus.yml --web.enable-lifecycle --storage.tsdb.retention.time=60d &
/**
-- storage.tsdb.retention.time 数据默认保存时间为15天,启动时加上此参数可以控制数据保存时间
*/
/** 热加载 */
curl -X POST http://ip:9090/-/reload
/**
热加载的前提是启动时加了--web.enable-lifecycle
*/
5、 配置各监控仪表盘
5、1 下载各监控仪表盘
以上模板grafana官方网站均有,可以根据自己的需要下载对应的模板,对应地址为https://grafana.com/grafana/dashboards
找到对应的仪表盘模板后进入下载
5、2 配置数据源
本次使用的均为prometheus数据源,因此配置一个prometheus的数据源
如果之前在grafana上没有配置过数据源 登录后会提示创建
选择prometheus
配置prometheus地址
最终save & Test即可
5、3 导入仪表盘
将5、1中下载的模板导入
导入
修改名称及数据源
import即可
5、4 配置完成后即可查看各监控情况
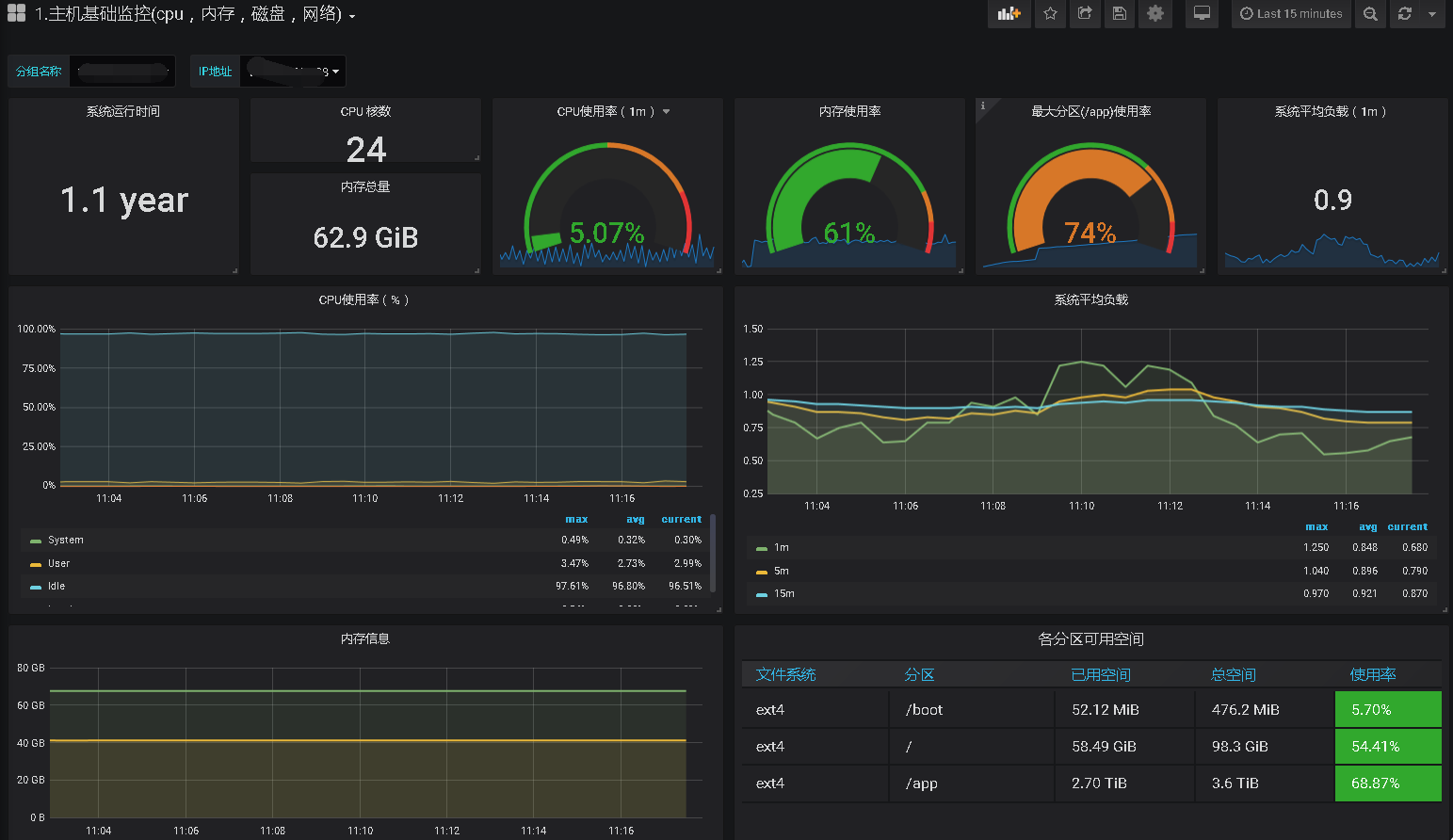
主机监控如下
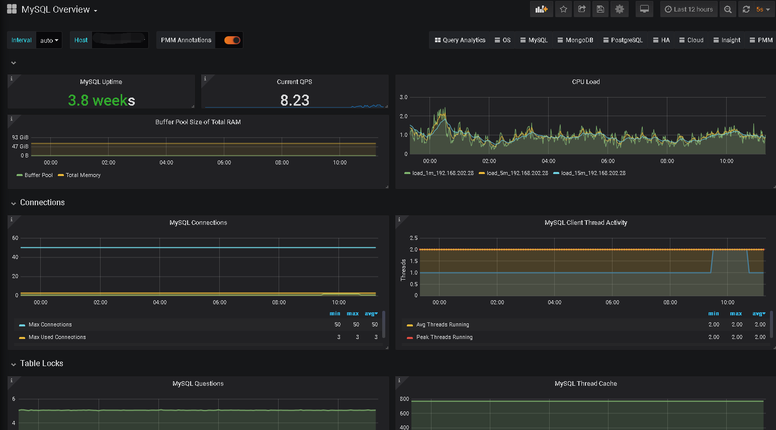
MySQL
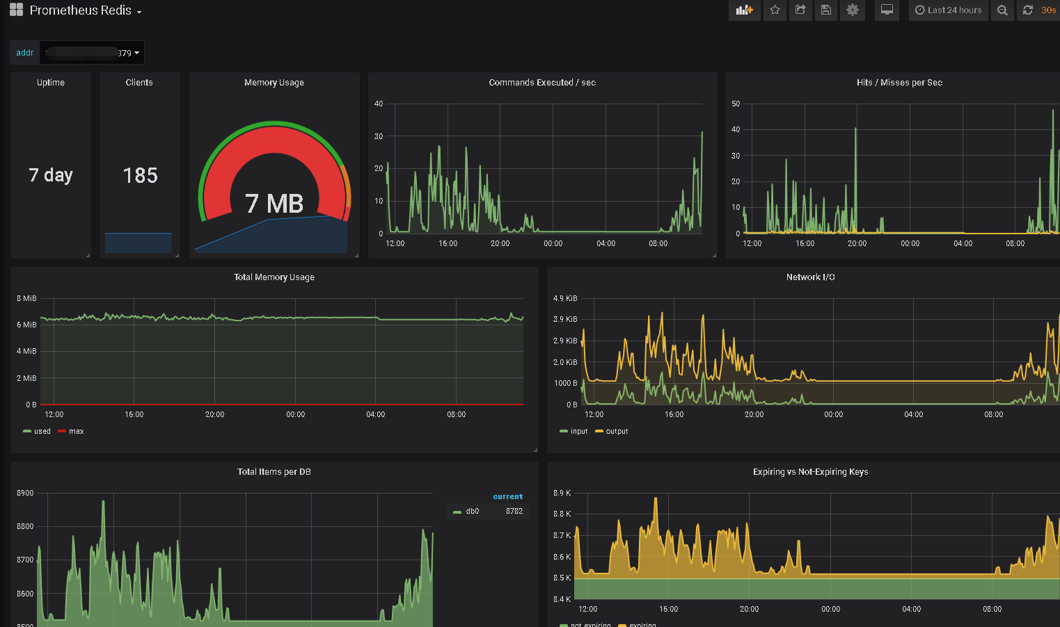
Redis
其他如果需要其他监控项也可以自定义添加
















